背景
SSH协议是企业服务器管理的最重要协议,没有之一。因为SSH看似是一种访问协议,但是其实囊括了如下场景:
对于SSH的管控极为重要,如果把SSH协议的root用户或者sudo用户泄露了,相当于把整个服务双手奉上。本文就描述在用户不知道密码的情况下,完成对于操作系统命令的运行、文件的上传和下载。
具体过程
步骤1:
请参考“玄武之域2—数据库资源的创建和授权”中的步骤一,这里不再重复。
步骤2:
用资源管理员test_db_mgr登录系统后,按照下图方式进行资源创建。

然后安装下图把创建的资源进行授权

接下来通过如下界面授权给目标用户

注意:大家可以通过如下界面窗口给被授权用户指定访问时间。

步骤3:
用运维人员账号test_db_user登录系统后,能够看到被授权的资源。

当用户打开被授权资源后,如果有对应权限,可以按照下面的方式打开SSH命令窗口。XGuard的命令窗口非常好用,因为可以进行按钮的定义,也可以把命令先放在文本域内,对命令进行选择性发送运行。

如果有对应权限,可以按照下面方式打开单独的文件传输窗口。

如果有对应权限,可以按照下面的方式在一个界面中打开命令和文件窗口。

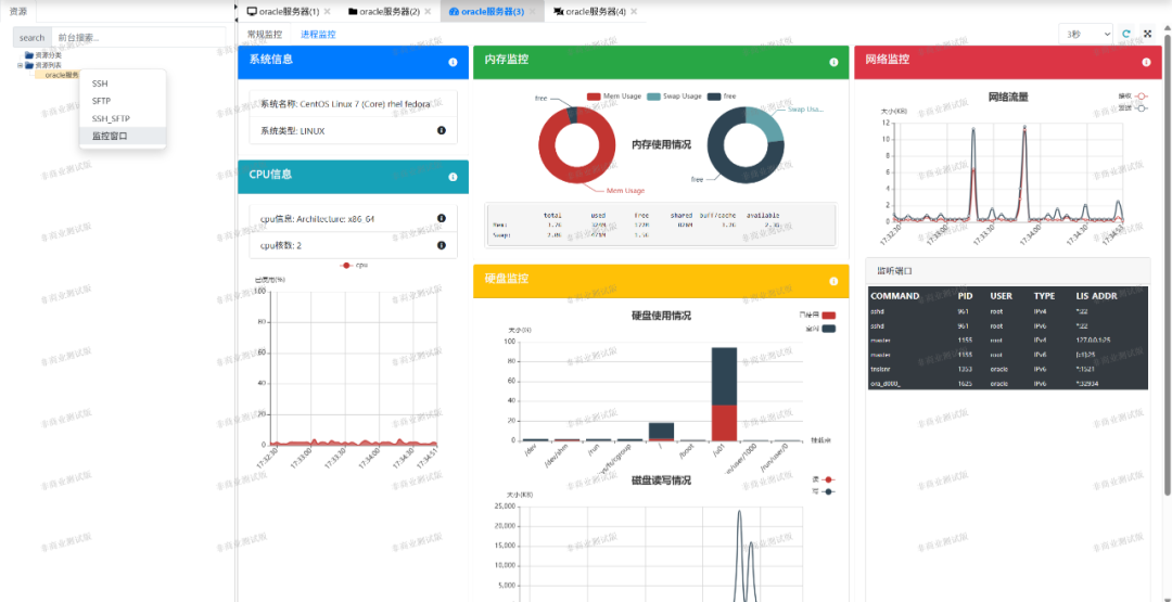
最后用户还可以打开监控窗口,快速查看一下服务器的状态。

总结
XGuard玄武之域的SSH管控不但能够让用户在不知密码的情况下完成工作,而且功能非常强大。其实SSH的执行过程还能进行后台的审计,由于篇幅原因,本文先略过,后续我们在讲述审计功能的时候单独进行描述。总之,XGuard简单易用,完全可以胜任SSH云堡垒机的功能。